Aktyw Forum
Zarejestruj się na forum.ep.com.pl i zgłoś swój akces do Aktywu Forum. Jeśli jesteś już zarejestrowany wystarczy, że się zalogujesz.
Sprawdź punkty Zarejestruj sięProjekt w programie Altera MAX+PLUS
Moderatorzy:Jacek Bogusz, Moderatorzy
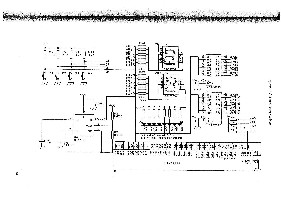
WITAM !!! Moim zadaniem na cyfrówke jest zrobić projekt - zaprogramowanie układu MAX7128S - na podstawie schematu który załączam do tego postu. Może on sterować wyświetlaczem, diodami bądź i tym i tym. Efekt owego sterowania może być różnoraki (przynajmniej tak mówi nauczyciel). Zadaniem jest zaprogramowanie tego układu tak, aby był jakiś efekt (np. po naciśnięciu przycisku P1 na wyświetlaczu coś się wyświetli). Niestety nie bardzo jestem zoriętowany jak trzeba to zrobić. Proszę o POMOC !!!
Chetnie Ci pomoge jesli napiszesz o co Ci - dokladnie - chodzi. Poza tym, jezeli chcesz sie szybko dowiedziec o co w tym wszystkim chodzi, zajrzyj do: http://www.btc.pl/index.php?id=uppk (jest tam spory rozdzial o Max+Plus II z przykladami na podobny zestaw).
Pzdr
PZb
Pzdr
PZb
Kto jest online
Użytkownicy przeglądający to forum: Obecnie na forum nie ma żadnego zarejestrowanego użytkownika i 0 gości

