Aktyw Forum

Zarejestruj się na forum.ep.com.pl i zgłoś swój akces do Aktywu Forum. Jeśli jesteś już zarejestrowany wystarczy, że się zalogujesz.

Sprawdź punkty Zarejestruj się

jak poprawić schemat

12pawel
-
-
Posty:5
Rejestracja:24 sty 2009, o 12:16
Lokalizacja:Bełchatów
jak poprawić schemat

Postautor: 12pawel » 29 sty 2009, o 15:13

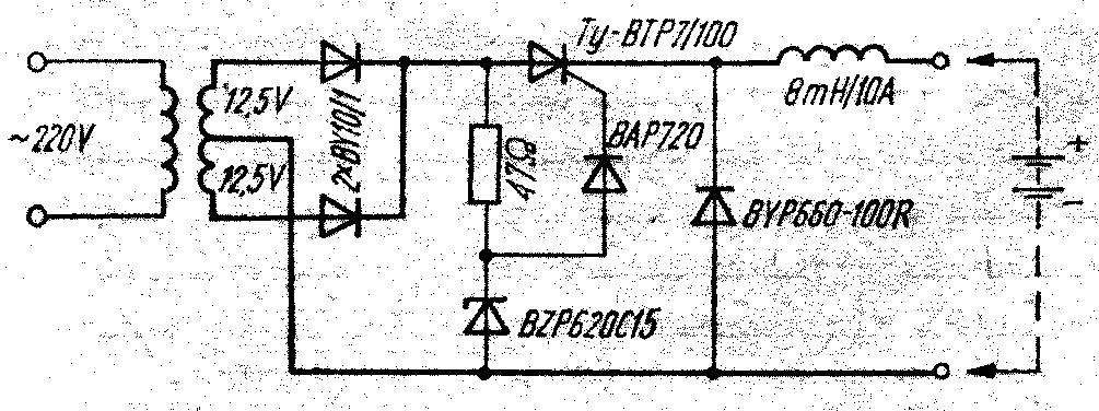
Znalazłem schemat który ma za zadanie przerwać ładowanie akumulatora po jego naładowaniu. Mam do niego jednak jeszcze trzy pytania.

1) Czy ten schemat spełni swoje zadanie?
2) Jeśli chcę ładować akumulator prądem 20A to czy prócz tyrystora i diód prostujących prąd zaraz za trafem muszę zmienić jakieś elementy na silniejsze?
3) czy konieczne jest zastosowanie cewki?
Załączniki
Prosty automat.JPG

Xweldog
-
-
Posty:231
Rejestracja:16 sty 2009, o 16:40
Lokalizacja:Wrocław

Postautor: Xweldog » 29 sty 2009, o 21:53

Witam
Analizowałem ten schemat i widzę tu sporo niejasności. Te 2x12,5V to jest "na biegu luzem" czy pod obciążeniem ? Układ chyba działa tak - dopóki między Uwe a Uwy ( tj na accu ) jest powyżej ok. 3V, to tyrystor będzie się włączał i będzie dalsze ładowanie. Próg ustala dioda Zenera 15V. Gdy Uwy wzrośnie ( tj. accu się naładuje ) to między anodą a katodą tyrystora będzie z mała różnica, by się włączał. I koniec ładowania.
Ale, tu dużo zależy i od tego Uwy trafa i od Uaccu. Przypuszczam, że ten układ zrobił ktoś na trafie, jakie posiadał, jemu to chodziło - ale nie jestem pewien, jak będzie na innym. Zrobisz - to się dowiemy.
Poza diodami i Th chyba trzeba dać "mocniejszą" diodę na wy. Zagadką dla mnie jest ta cewka. 8mH / 10A to kawał grubego drutu na dużym rdzeniu. Będzie "piła" sporo prądu. To nie filrt, bo nie ma C. Jak tyrystor przerwie obwód, to wtedy przepięcie będzie się zamykało przez tę diodę wyjściową. Ta cewa wyjdzie jeszcze większa dla 20A, spróbowałbym bez niej.

Wróć do „Elektronika - tematy dowolne”

Kto jest online

Użytkownicy przeglądający to forum: Obecnie na forum nie ma żadnego zarejestrowanego użytkownika i 4 gości